Monitoring
Grafana
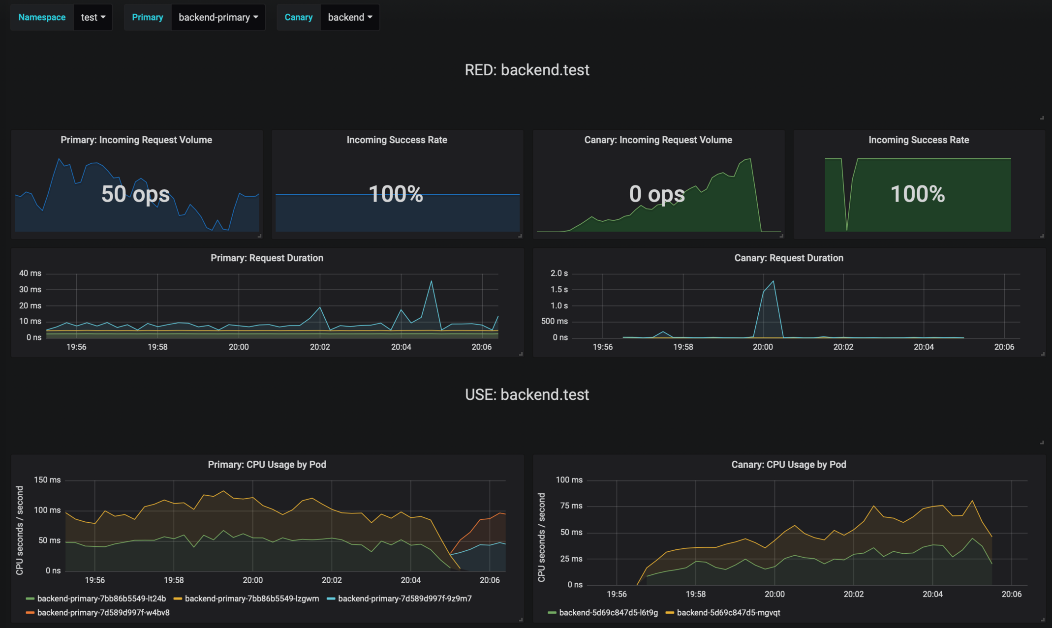
Flagger comes with a Grafana dashboard made for canary analysis. Install Grafana with Helm:
helm upgrade -i flagger-grafana flagger/grafana \
--set url=http://prometheus:9090
The dashboard shows the RED and USE metrics for the primary and canary workloads:

Logging
The canary errors and latency spikes have been recorded as Kubernetes events and logged by Flagger in json format:
kubectl -n istio-system logs deployment/flagger --tail=100 | jq .msg
Starting canary deployment for podinfo.test
Advance podinfo.test canary weight 5
Advance podinfo.test canary weight 10
Advance podinfo.test canary weight 15
Advance podinfo.test canary weight 20
Advance podinfo.test canary weight 25
Advance podinfo.test canary weight 30
Advance podinfo.test canary weight 35
Halt podinfo.test advancement success rate 98.69% < 99%
Advance podinfo.test canary weight 40
Halt podinfo.test advancement request duration 1.515s > 500ms
Advance podinfo.test canary weight 45
Advance podinfo.test canary weight 50
Copying podinfo.test template spec to podinfo-primary.test
Halt podinfo-primary.test advancement waiting for rollout to finish: 1 old replicas are pending termination
Scaling down podinfo.test
Promotion completed! podinfo.test
Event Webhook
Flagger can be configured to send event payloads to a specified webhook:
helm upgrade -i flagger flagger/flagger \
--set eventWebhook=https://example.com/flagger-canary-event-webhook
The environment variable EVENT_WEBHOOK_URL can be used for activating the event-webhook, too. This is handy for using a secret to store a sensible value that could contain api keys for example.
When configured, every action that Flagger takes during a canary deployment will be sent as JSON via an HTTP POST request. The JSON payload has the following schema:
{
"name": "string (canary name)",
"namespace": "string (canary namespace)",
"phase": "string (canary phase)",
"metadata": {
"eventMessage": "string (canary event message)",
"eventType": "string (canary event type)",
"timestamp": "string (unix timestamp ms)"
}
}
Example:
{
"name": "podinfo",
"namespace": "default",
"phase": "Progressing",
"metadata": {
"eventMessage": "New revision detected! Scaling up podinfo.default",
"eventType": "Normal",
"timestamp": "1578607635167"
}
}
The event webhook can be overwritten at canary level with:
analysis:
webhooks:
- name: "send to Slack"
type: event
url: http://event-recevier.notifications/slack
Metrics
Flagger exposes Prometheus metrics that can be used to determine the canary analysis status and the destination weight values:
# Flagger version and mesh provider gauge
flagger_info{version="0.10.0", mesh_provider="istio"} 1
# Canaries total gauge
flagger_canary_total{namespace="test"} 1
# Canary promotion last known status gauge
# 0 - running, 1 - successful, 2 - failed
flagger_canary_status{name="podinfo" namespace="test"} 1
# Canary traffic weight gauge
flagger_canary_weight{workload="podinfo-primary" namespace="test"} 95
flagger_canary_weight{workload="podinfo" namespace="test"} 5
# Seconds spent performing canary analysis histogram
flagger_canary_duration_seconds_bucket{name="podinfo",namespace="test",le="10"} 6
flagger_canary_duration_seconds_bucket{name="podinfo",namespace="test",le="+Inf"} 6
flagger_canary_duration_seconds_sum{name="podinfo",namespace="test"} 17.3561329
flagger_canary_duration_seconds_count{name="podinfo",namespace="test"} 6
# Last canary metric analysis result per different metrics
flagger_canary_metric_analysis{metric="podinfo-http-successful-rate",name="podinfo",namespace="test"} 1
flagger_canary_metric_analysis{metric="podinfo-custom-metric",name="podinfo",namespace="test"} 0.918223108974359